Découvrir Zabbix
Collecte de donnée
Tant qu’une donnée est accessible, zabbix peut la collecter. Vous pouvez notamment intégrer :
- Vos systèmes d’exploitation
- Vos applications et services
- Vos bases de donnée
- Vos équipements réseau
- Vos services cloud et vos conteneurs
- Vos journaux
- Vos site Web
- Vos cartes graphiques NVIDIA
Avec Zabbix, vous pouvez surveiller efficacement l’ensemble de votre infrastructure.






































Problèmes et anomalies
- Détection en temps réel : Surveillance continue des systèmes et applications pour une détection immédiate des problèmes.
- Prédiction sur les tendances : Analyse des données historiques pour anticiper les problèmes potentiels avant qu’ils ne surviennent.
- Multiple criticité : Classification des alertes par niveaux de criticité pour une gestion priorisée des incidents.
- Dépendance entre les problèmes : Gestion des dépendances entre alertes pour éviter les notifications redondantes et faciliter la résolution.
- Flexibilité : Personnalisation des seuils d’alerte et des notifications selon les besoins spécifiques des utilisateurs.
Notification
- Notifications multi-canaux : Réception des alertes par e-mail, SMS, ou via des applications de messagerie comme Slack, Microsoft Teams, et d’autres, garantissant que vous êtes toujours informé, peu importe où vous vous trouvez.
- Personnalisation des messages : Configuration du contenu des notifications pour qu’il soit pertinent et utile, en incluant des détails spécifiques sur l’incident.
- Règles de notification : Établissement des règles pour déterminer qui reçoit quelles notifications, en fonction de la gravité de l’incident ou du type de problème.
- Historique des notifications : Accès à l’historique des notifications envoyées pour analyser les incidents passés et améliorer les processus de réponse.




















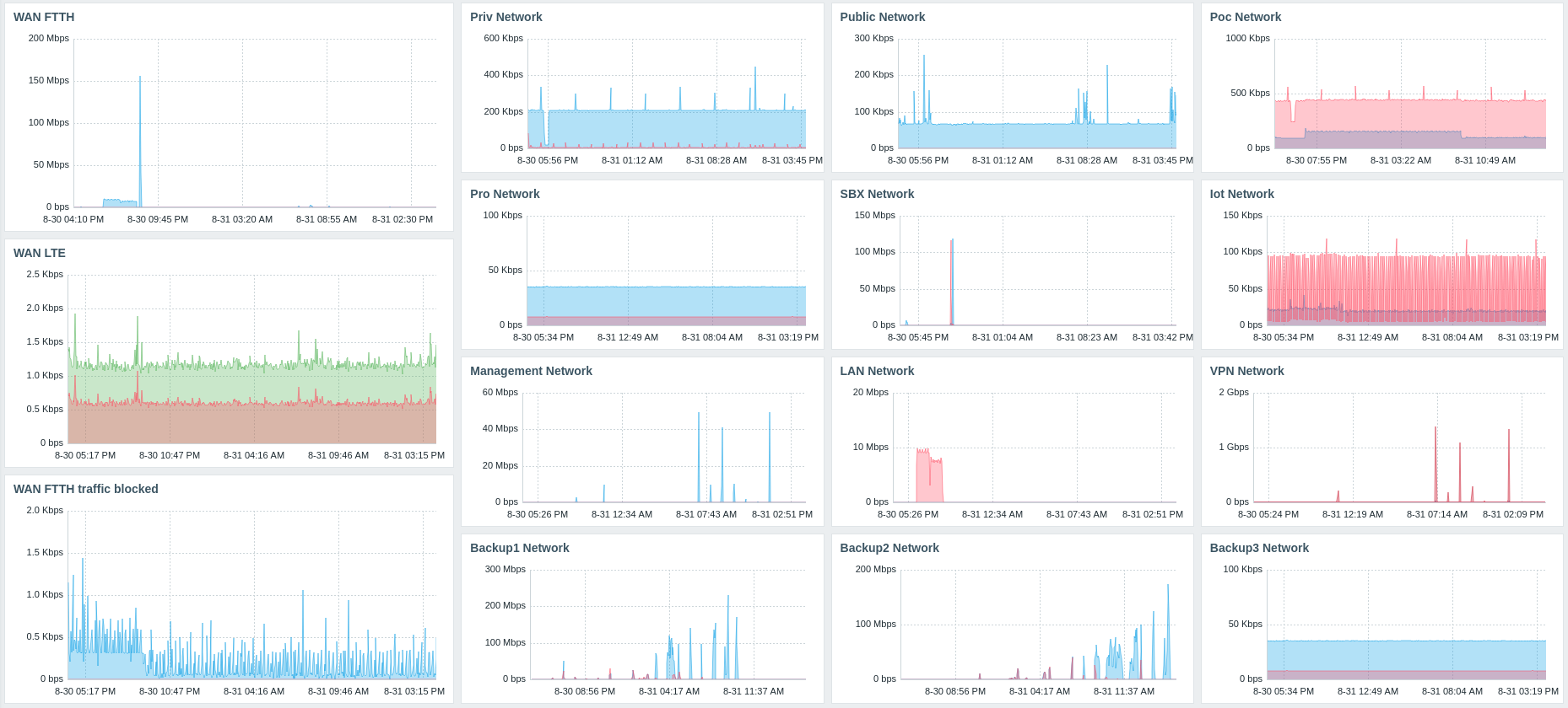
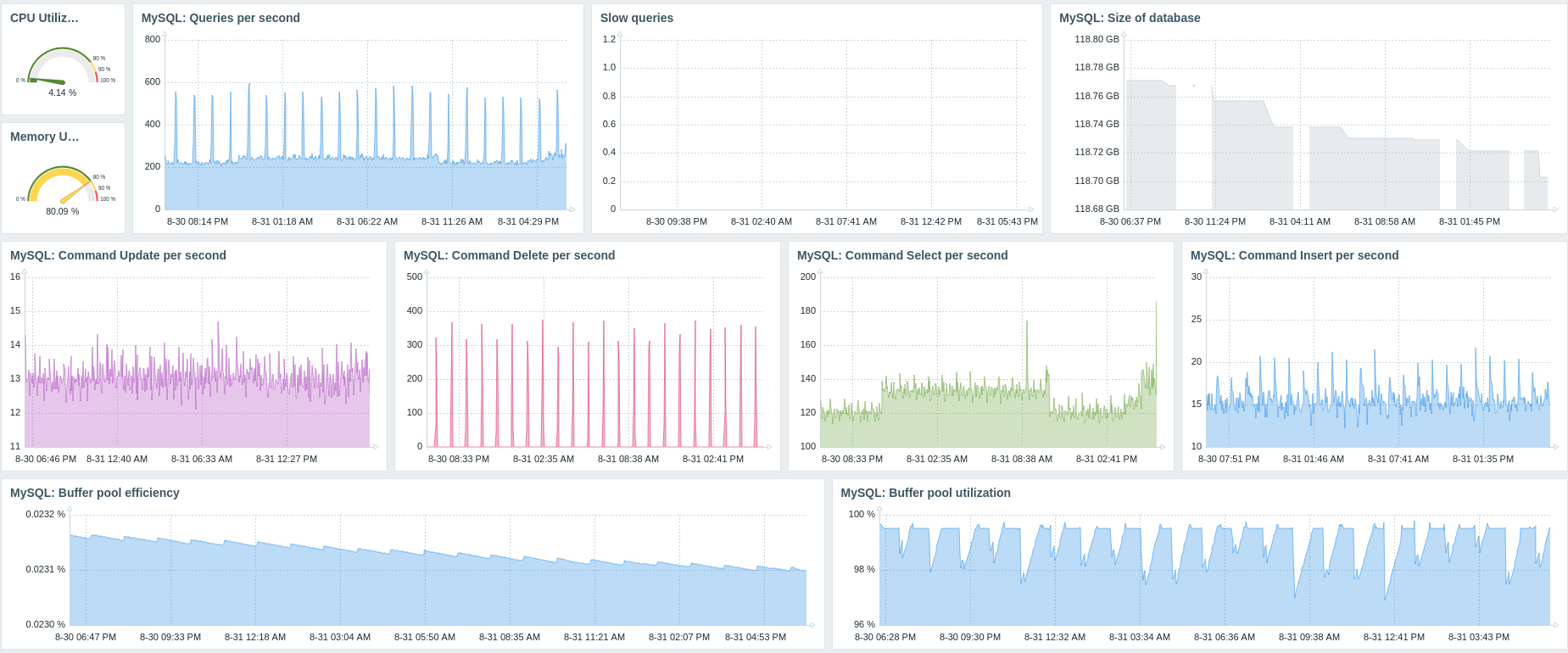
Visualisation des données
- Tableaux de bord personnalisés : Création des tableaux de bord adaptés à vos besoins, regroupant les informations les plus pertinentes pour une vue d’ensemble rapide.
- Graphes en temps réel : Visualisation les données en temps réel grâce à des graphes dynamiques, permettant une analyse instantanée des performances.
- Large choix de widgets personnalisables : Zabbix propose une variété de widgets que vous pouvez personnaliser pour afficher les données de manière intuitive et pertinente.
- Visualisation des problèmes et alertes : Accès à une vue claire des problèmes et alertes en cours, facilitant la gestion des incidents et la prise de décision rapide.
- Carte géographique : Utilisation des cartes géographiques pour visualiser la répartition des ressources et des alertes, offrant une perspective géographique sur l’état de votre infrastructure.
SLA
- Analyse de l’état des services liés pour le calcul des SLA : Évaluation de l’état des services associés afin de calculer les niveaux de service. Réduisez le SLA lorsque l’un ou plusieurs des composants d’un service sont en état de problème.
- Création d’arbres de services pour des calculs de SLA complexes : Élaboration des arbres de services pour effectuer des calculs de SLA détaillés pour chaque service individuel.
- Accès à des aperçus de vos SLA de service : Consultation des résumés réguliers de vos SLA, vous permettant d’évaluer la performance de vos services sur différentes périodes.
Rapport planifié
- Personnalisation des rapports : Création des rapports adaptés à vos besoins spécifiques, en sélectionnant les métriques et les périodes qui vous intéressent.
- Envoi par mail : Exportation des rapports dans divers formats (PDF, CSV, etc.) pour un partage facile avec les parties prenantes.




